MS 3 / 2000

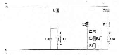
FREQUENZWEICHE

leider kein Foto
MS 3 / 2000

SCHALTPLAN

FREQUENZWEICHE